Traces
Every Inngest function run is automatically traced with no configuration required. Traces are available in both the DevServer and the Inngest Cloud dashboard, giving you a complete picture of what happened during a function execution, including step timing, queue delays, HTTP connection phases, retry attempts, and input/output data.
Trace View
Layout
The trace view is a two-panel layout with a resizable divider:
- Left panel: Run info header and an interactive timeline of execution bars
- Right panel: Contextual details for the selected step or the run itself
Drag the divider between panels to adjust the split to your preference.
![]()
Run Info
The header at the top of the left panel displays key information about the function run:
- Function name with navigation breadcrumbs (App > Function > Run)
- Run ID
- App and Function links
- Duration: total time from queued to ended
- Queued at, Started at, and Ended at timestamps
- AI indicator: shown when the function uses
step.aimethods
Actions in the header include Rerun, Cancel (for in-progress runs), and Invoke to re-invoke the function.
Timeline
The timeline is a waterfall visualization where each bar represents a span in the function execution. Bars are positioned proportionally to their start time and duration relative to the total run. A thin horizontal center line connects the timeline, and time markers at the top show the relative position (0%, 25%, 50%, 75%, 100%).
Timeline Bars
Each bar in the timeline shows the span name and an icon on the left, its duration on the right, and a colored bar representing its position and length in time.
Bar types:
| Bar | Description | Visual Style |
|---|---|---|
| Run | The top-level function execution | Status-colored solid bar |
| step.run | A step.run() execution | Status-colored solid bar |
| step.sleep | A step.sleep() pause | Gray solid bar |
| step.waitForEvent | A step.waitForEvent() wait | Gray solid bar |
| step.invoke | A step.invoke() call to another function | Gray solid bar |
| Inngest | Queue/scheduling delay | Short gray bar |
| Your server | Server-side execution time | Tall bar with diagonal stripe pattern |
| Connecting | Connection phase | Dotted outline |
| Finalization | Post-execution cleanup and state persistence | Short status-colored bar |
| Extended traces: sub-bars from custom OpenTelemetry spans (see Extended Traces) | ||
| Userland span | Custom OpenTelemetry span from your code, nested under "Your server" | Blue solid bar |
Status colors apply to the run bar and step execution bars:
- Green: Completed successfully
- Red: Failed
- Gray: Cancelled
When a step has both queue delay and execution time, its bar displays as a compound bar: a short gray segment (queue delay) immediately followed by a status-colored segment (execution time). This lets you see at a glance how much time was spent waiting vs. executing.
![]()
Hovering over any bar shows a tooltip with:
- Duration: how long the span took
- Delay: queue delay before execution started (when applicable)
- Start and End: precise timestamps down to milliseconds
Timing Breakdown
Click the expand arrow on any step bar to reveal how time was spent:
- Inngest: Time in Inngest's queue before your server received the request. Displayed as a short gray bar with a gear icon.
- Your server (or your organization name): Time your server spent executing the step. Displayed as a tall bar with a diagonal stripe pattern and a building icon.
![]()
This breakdown helps you quickly identify whether latency is caused by queue congestion (Inngest bar) or your application code (server bar).
Timeline Zoom
For long-running functions with short individual steps, use the time brush in the timeline header to zoom into a specific time range:
- Drag the handles on either end to narrow the visible window
- Drag the selected region to pan across the timeline
- Click outside the selection to expand it
- Click the reset button to return to the full view (0%–100%)
Time markers update dynamically as you zoom, and all bars rescale to fill the visible window.
![]()
Details Panel
The right panel shows contextual information about whichever item is selected in the timeline. Click a step bar to see step details, or click the root bar to see run-level details.
Step Details
Selecting a step bar opens the step details panel with:
Header:
- Step name with a collapsible section toggle
- Attempt badge: shows "Attempt N" when the step has been retried (highlighted in the step's status color)
- Rerun from step button: re-execute the function starting from this step
Timing:
- Queued at, Started at, Ended at: precise timestamps
- Delay: how long the step waited in the queue
- Duration: total execution time
- Step type: displayed as a code badge (e.g.,
step.run,step.invoke)
Step-type-specific fields:
| Step Type | Fields Shown |
|---|---|
step.invoke | Function ID, triggering event ID, triggered run ID, timeout, timed out status, return event ID |
step.sleep | Sleep until datetime |
step.waitForEvent | Event name, match expression, timeout, timed out status, matched event ID |
step.waitForSignal | Signal name, timeout, timed out status |
Tabs (shown below the timing section):
- Input: The step's input data as formatted JSON
- Output: The step's return value as formatted JSON
- Error details: Error message and body (shown when the step failed, auto-selected as default tab)
- Headers: Response headers returned by your SDK endpoint
- Metadata: Structured key-value tables for span metadata (custom metadata, AI metadata, warnings)
![]()
For a step.invoke, the details panel also shows the invoked function, triggering event ID, triggered run ID, timeout, and return event ID:
![]()
Run Details
Selecting the root bar (or when no step is selected) shows the run details panel:
Trigger information (varies by trigger type):
| Trigger Type | Fields Shown |
|---|---|
| Event | Event name, event ID, received at timestamp |
| Cron | Cron expression, cron ID, triggered at timestamp |
| Batch | Event name, batch ID, received at timestamp |
Actions:
- Invoke button: re-invoke the function with a custom payload
Tabs:
- Input: The triggering event payload as formatted JSON (includes a "Send to Dev Server" action in DevServer mode)
- Output: The function's return value
- Error details: Error message and body (when the run failed)
- Metadata: Run-level span metadata
![]()
Retry Attempts
When a step fails and is retried, the step details panel shows an attempt badge next to the step name (e.g., "Attempt 2"). The badge is colored to match the step's status: red for a failed attempt, green for a successful retry.
Each retry attempt is a separate span in the timeline, so you can compare timing and output across attempts to understand what changed between retries.
Extended Traces TypeScript 3.44.5+
Extended Traces bring OpenTelemetry-powered distributed tracing to your Inngest functions, capturing visibility beyond Inngest's built-in steps, including external API calls, database queries, and third-party service interactions.
What's Included
When you enable Extended Traces, Inngest automatically instruments your functions to capture:
- External service calls: HTTP requests, database queries, and third-party API interactions
- Performance bottlenecks: Identify slow operations across your entire execution path
- Distributed context: Full trace propagation across your stack
How They Appear
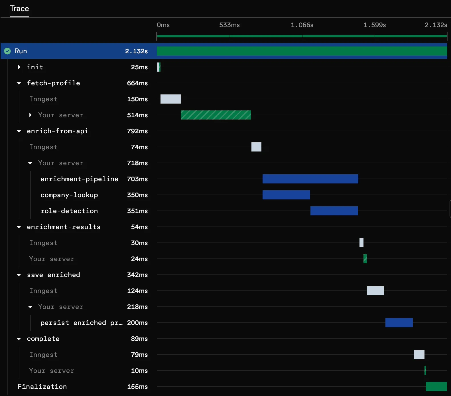
Extended trace spans appear as child bars in the timeline, nested under your server's execution. These spans are visually distinct and labeled with the operation they represent.
Clicking an extended trace span shows the Attributes tab in the details panel with:
- Span name and kind (client, server, internal, etc.)
- Service name
- OpenTelemetry attributes: all span attributes displayed as key-value pairs (internal Inngest attributes are filtered out)
![]()
Extended Traces automatically capture spans from popular libraries including HTTP clients, database drivers, and more. See the full list of automatic instrumentation.
Get Started
Extended Traces are available in TypeScript as an opt-in feature. Get started in a few minutes by configuring the Extended Traces middleware.